工作原理
系统(tǒng)分为两个部分:一是吸附,二是脱附再(zài)生。
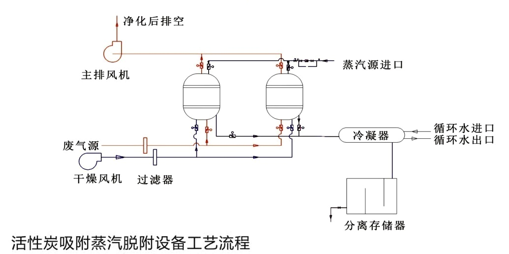
1、吸附过程
废(fèi)气经过干式滤器后,进入吸附罐顶部,经过(guò)罐内活性炭(tàn)吸(xī)附(fù)后,除去有害成分,符合排放标(biāo)准(zhǔn)的净(jìng)化气体从(cóng)罐底排出,经风机排放到室外。
2、脱附再生过程
活性炭使用一(yī)段时间吸附了一定量的溶剂后(hòu),使其再生。再生时用蒸汽自塔底部喷入,把活性炭中的吸附剂(jì)的溶剂蒸出。在经过冷凝器冷凝液体,进入分离筒,分离回收有机(jī)溶剂,残液进入曝气筒,经过(guò)曝气后排出。

系统组成
本装置主要由:吸附罐、截止阀、过滤器、冷凝器、分离筒、曝气筒等设备(bèi),自动(dòng)型配用电控启动进风口调节阀,碳层超温报警系统以及自动降温系统、电控系统等。
本装置设有两个吸附罐,两罐体可同时使用,亦可交替使用,罐内设置单(dān)层活(huó)性炭或者双层活(huó)性炭。装(zhuāng)置采用(yòng)低压(yā)蒸汽为解析质,必要时配备蒸(zhēng)汽(qì)过热器提高蒸汽温(wēn)度,以用于较高沸点的溶剂解析。
适用范围
有机废气净化装置适用于净化处理常温、中高风量、中低浓度的有机废气,可处(chù)理的有机(jī)溶剂包(bāo)括苯(běn)类、酮类、脂类、醇类、醛(quán)类、醚类、烷类和其混合(hé)类。该装置可应用于家具行业、石油化工、煤化工、人造革、纺织印染、油漆涂料、橡胶、塑料、制(zhì)鞋、制药、电子、化纤、酿造等行业。
